Dashboards for stage groups

Introduction

Observability is about bringing visibility into a system to see and understand the state of each component, with context, to support performance tuning and debugging. To run a SaaS platform at scale, a rich and detailed observability platform is a necessity. We have a set of monitoring dashboards designed for each stage group.

These dashboards are designed to give an insight, to everyone working in a feature category, into how their code operates at GitLab.com scale. They are grouped per stage group to show the impact of feature/code changes, deployments, and feature-flag toggles.

Each stage group has a dashboard consisting of metrics at the application level, such as Rails Web Requests, Rails API Requests, Sidekiq Jobs, and so on. The metrics in each dashboard are filtered and accumulated based on the GitLab product categories and feature categories.

The list of dashboards for each stage group is accessible at https://dashboards.gitlab.net/dashboards/f/stage-groups/stage-groups (GitLab team members only), or at the public mirror (accessible to everyone with a GitLab.com account, with some limitations).

The dashboards for stage groups are at a very early stage. All contributions are welcome. If you have any questions or suggestions, please submit an issue in the Scalability Team issues tracker.

Dashboard content

Error budget

Read more about how we are using error budgets overall in our handbook.

By default, the first row of panels on the dashboard will show the error budget for the stage group. This row shows how the features owned by the group are contributing to our overall availability.

The budget is always aggregated over the 28 days before the time selected on the dashboard.

We're currently displaying the information in 2 formats:

  1. Availability: This number can be compared to GitLab.com's overall availability target of 99.95% uptime.
  2. Budget Spent: This shows the time over the past 28 days that features owned by the group have not been performing adequately.

The budget is calculated based on indicators per component. Each component can have 2 indicators:

  1. Apdex: The rate of operations that performed adequately.

    The threshold for 'performed adequately' is stored in our metrics catalog and depends on the service in question. For the Puma (Rails) component of the API, Git, and Web services, that threshold is 5 seconds.

    We're working on making this target configurable per endpoint in this project. Learn how to customize the request Apdex, this new Apdex measurement is not yet part of the error budget.

    For Sidekiq job execution, the threshold depends on the job urgency. It is currently 10 seconds for high-urgency jobs and 5 minutes for other jobs.

    Some stage groups may have more services than these, and the thresholds for those will be in the metrics catalog as well.

  2. Error rate: The rate of operations that had errors.

The calculation to a ratio then happens as follows:

\frac {operations\_meeting\_apdex + (total\_operations - operations\_with\_errors)} {total\_apdex\_measurements + total\_operations}

Check where budget is being spent

The row below the error budget row is collapsed by default. Expanding it shows which component and violation type had the most offending operations in the past 28 days.

Error attribution

The first panel on the left shows a table with the number of errors per component. Digging into the first row in that table is going to have the biggest impact on the budget spent.

Commonly, the components spending most of the budget are Sidekiq or Puma. The panel in the center explains what these violation types mean, and how to dig deeper in the logs.

The panel on the right provides links to Kibana that should reveal which endpoints or Sidekiq jobs are causing the errors.

To learn how to use these panels and logs for determining which Rails endpoints are slow, see the Error Budget Attribution for Purchase group video.

Other components visible in the table come from service level indicators (SLIs) defined in the metrics catalog.

For those types of failures, you can follow the link to the service dashboard linked from the type column. The service dashboard contains a row specifically for the SLI that is causing the budget spent, with useful links to the logs and a description of what the component means. For example, see the server component of the web-pages service:

web-pages-server-component SLI

Usage of the dashboard

Inside a stage group dashboard, there are some notable components. Let's take the Source Code group's dashboard as an example.

Time range controls

Default time filter

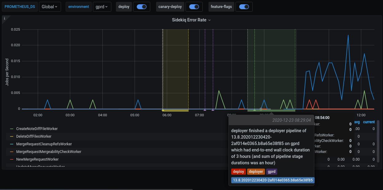
Filters and annotations

In each dashboard, there are two filters and some annotations switches on the top of the page. Grafana annotations mark some special events, which are meaningful to development and operational activities, directly on the graphs.

Filters and annotations

Name Type Description
PROMETHEUS_DS filter Filter the selective Prometheus data sources. The default value is Global, which aggregates the data from all available data sources. Most of the time, you don't need to care about this filter.
environment filter Filter the environment the metrics are fetched from. The default setting is production (gprd). Check Production Environment mapping for other possibilities.
deploy annotation Mark a deployment event on the GitLab.com SaaS platform.
canary-deploy annotation Mark a canary deployment event on the GitLab.com SaaS platform.
feature-flags annotation Mark the time point where a feature flag is updated.

This is an example of a feature flag annotation displayed on a dashboard panel.

Annotations

Metrics panels

Metrics panels

Although most of the metrics displayed in the panels are self-explanatory in their title and nearby description, note the following:

  • The events are counted, measured, accumulated, then collected, and stored as time series. The data are calculated using statistical methods to produce metrics. It means that metrics are approximately correct and meaningful over a time period. They help you have an overview of the stage of a system over time. They are not meant to give you precise numbers of a discrete event. If you need a higher level of accuracy, please look at another monitoring tool like logs. Please read the following examples for more explanations.
  • All the rate metrics' units are requests per second. The default aggregate time frame is 1 minute. For example, a panel shows the requests per second number at 2020-12-25 00:42:00 is 34.13. It means at the minute 42 (from 2020-12-25 00:42:00 to 2020-12-25 00:42:59 ), there are approximately 34.13 * 60 = ~ 2047 requests processed by the web servers.
  • You may encounter some gotchas related to decimal fraction and rounding up frequently, especially in low-traffic cases. For example, the error rate of RepositoryUpdateMirrorWorker at 2020-12-25 02:04:00 is 0.07, equivalent to 4.2 jobs per minute. The raw result is 0.06666666667, equivalent to 4 jobs per minute.
  • All the rate metrics are more accurate when the data is big enough. The default floating-point precision is 2. In some extremely low panels, you would see 0.00 although there is still some real traffic.

To inspect the raw data of the panel for further calculation, click on the Inspect button from the dropdown menu of a panel. Queries, raw data, and panel JSON structure are available. Read more at Grafana panel inspection.

All the dashboards are powered by Grafana, a frontend for displaying metrics. Grafana consumes the data returned from queries to backend Prometheus data source, then presents them under different visualizations. The stage group dashboards are built to serve the most common use cases with a limited set of filters, and pre-built queries. Grafana provides a way to explore and visualize the metrics data with Grafana Explore. This would require some knowledge about Prometheus PromQL query language.

How to debug with the dashboards

  • A team member in the Code Review group has merged an MR which got deployed to production.

  • To verify the deployment, we can check the Code Review group's dashboard.

  • Sidekiq Error Rate panel shows an elevated error rate, specifically UpdateMergeRequestsWorker.

    Debug 1

  • If we click on Kibana: Kibana Sidekiq failed request logs link in the Extra links session, we can filter for UpdateMergeRequestsWorker, and read through the logs.

    Debug 2

  • Sentry gives us a way to find the exception where we can filter by transaction type and correlation_id from a Kibana's result item.

    Debug 3

  • A precise exception, including a stack trace, job arguments, and other information, should now appear. Happy debugging!

How to customize the dashboard

All Grafana dashboards at GitLab are generated from the Jsonnet files stored in the runbook project. Particularly, the stage group dashboards definitions are stored in /dashboards/stage-groups subfolder in the Runbook. By convention, each group has a corresponding Jsonnet file. The dashboards are synced with GitLab stage group data every month. Expansion and customization are one of the key principles used when we designed this system. To customize your group's dashboard, you need to edit the corresponding file and follow the Runbook workflow. The dashboard is updated after the MR is merged. Looking at an autogenerated file, for example, product_planning.dashboard.jsonnet:

// This file is autogenerated using scripts/update_stage_groups_dashboards.rb
// Please feel free to customize this file.
local stageGroupDashboards = import './stage-group-dashboards.libsonnet';

stageGroupDashboards.dashboard('product_planning')
.stageGroupDashboardTrailer()

We provide basic customization to filter out the components essential to your group's activities. By default, only the web, api, and sidekiq components are available in the dashboard, while git is hidden. See how to enable available components and optional graphs.

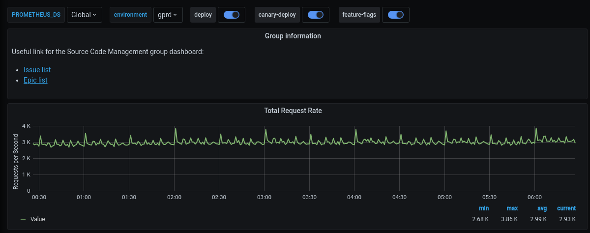
You can also append further information or custom metrics to a dashboard. This is an example that adds some links and a total request rate on the top of the page:

local stageGroupDashboards = import './stage-group-dashboards.libsonnet';
local grafana = import 'github.com/grafana/grafonnet-lib/grafonnet/grafana.libsonnet';
local basic = import 'grafana/basic.libsonnet';

stageGroupDashboards.dashboard('source_code')
.addPanel(
  grafana.text.new(
    title='Group information',
    mode='markdown',
    content=|||
      Useful link for the Source Code Management group dashboard:
      - [Issue list](https://gitlab.com/groups/gitlab-org/-/issues?scope=all&state=opened&label_name%5B%5D=repository)
      - [Epic list](https://gitlab.com/groups/gitlab-org/-/epics?label_name[]=repository)
    |||,
  ),
  gridPos={ x: 0, y: 0, w: 24, h: 4 }
)
.addPanel(
  basic.timeseries(
    title='Total Request Rate',
    yAxisLabel='Requests per Second',
    decimals=2,
    query=|||
      sum (
        rate(gitlab_transaction_duration_seconds_count{
          env='$environment',
          environment='$environment',
          feature_category=~'source_code_management',
        }[$__interval])
      )
    |||
  ),
  gridPos={ x: 0, y: 0, w: 24, h: 7 }
)
.stageGroupDashboardTrailer()

Stage Group Dashboard Customization

If you want to see the workflow in action, we've recorded a pairing session on customizing a dashboard, available on GitLab Unfiltered.

For deeper customization and more complicated metrics, visit the Grafonnet lib project and the GitLab Prometheus Metrics documentation.

Optional Graphs

Some Graphs aren't relevant for all groups, so they aren't added to the dashboard by default. They can be added by customizing the dashboard.

By default, only the web, api, and sidekiq metrics are shown. If you wish to see the metrics from the git fleet (or any other component that might be added in the future), this could be configured as follows:

stageGroupDashboards
.dashboard('source_code', components=stageGroupDashboards.supportedComponents)
.stageGroupDashboardTrailer()

If your group is interested in Sidekiq job durations and their thresholds, these graphs can be added by calling the .addSidekiqJobDurationByUrgency function:

stageGroupDashboards
.dashboard('access')
.addSidekiqJobDurationByUrgency()
.stageGroupDashboardTrailer()